打造顾客体验管理平台「体验家XMPlus」,瀚一数据完成数百万美元Pre-A轮融资
瀚一数据科技(深圳)有限公司(以下简称「瀚一数据」)宣布完成数百万美元的Pre-A轮融资。本轮融资由SIG领投,真格基金等天使轮投资人继续跟投,山景资本担任独家财务顾问。
此前,瀚一数据曾于2019年底完成真格基金投资的数百万美元天使轮融资。这两轮融资资金都将用于提升顾客体验管理平台(CEM)——「体验家XMPlus」(以下简称「体验家」)的技术壁垒,包括数据融合、NLP、API开放平台等方面,以及继续完善团队。
体验经济时代来临,CEM在中国前景巨大
数字技术爆发式增长和消费升级把我们带入“体验经济”时代,消费者不再满足于产品的功能性需求和标准化服务,而是追求“更好的消费体验”,并愿意为此支付溢价。传统CRM系统只能获得顾客的交易数据,客服系统只能被动等待已经产生不良体验之后的的“顾客投诉”,CEM则能帮助企业更加主动地获取和分析顾客的体验数据,,提升复购率、降低流失率、提升顾客生命周期价值,并且促进企业做出前瞻性的产品和服务改善。
近年来国外CEM持续受到重视,2019年,美国CEM厂商Medallia以约40亿美元市值上市,Qualtrics也于近期提交上市申请,估值约为144亿美元。据市场分析机构MarketsandMarkets的估计,2020年CEM全球市场规模已达85亿美元,未来五年复合增长率约12%。而国内CEM市场也一片看好,相关统计显示,预计到2025年,中国CEM市场将成长为数百亿人民币的企业服务细分领域。
帮企业实现体验数据收集-分析-预警-反馈的全流程自动化
瀚一数据CEO辛济云认为,传统满意度抽样调查存在问卷与业务脱节、应答率低、数据质量无法保证以及分析结果无法落地等问题。这使得企业无法及时改进,也跟不上顾客需求的变化。“体验家”有适用于不同行业的场景式问卷矩阵,企业可以将问卷通过多种方式嵌入在消费场景中,通过APP、微信服务号、支付宝账单等触点,实时收集顾客体验数据,并通过API将顾客交易数据、行为数据和体验数据打通,进行深度分析,为企业更好地提供贴合顾客需求的产品和服务提供数据支撑。
“体验家”产品主要通过三个功能模块帮助企业提升顾客体验:首先是多渠道数据收集模块,覆盖“线上、线下,售前-中-后”全流程中影响顾客体验的关键触点。 
图为金融行业的基础问卷矩阵
“体验家”不仅能通过问卷收集顾客体验,也能通过API接口对接顾客订单数据、画像数据等“结构化数据”,以及评论数据、行为数据等“非结构化数据”,再通过数据管理层进行合表后的统计建模和NLP等分析。
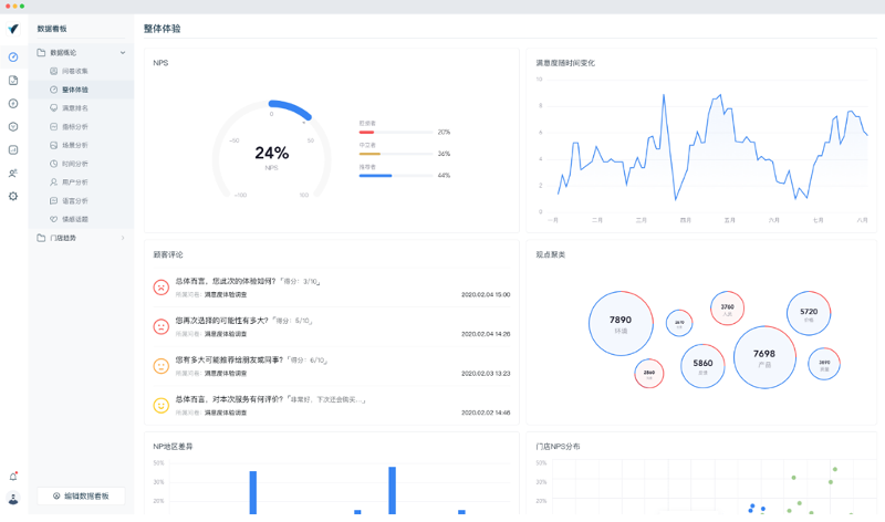
第二,“体验家”的智能BI模块可以将分析结果按照企业的结构和权限,生成岗位定制化数据看板,员工可以通过网页和移动端实时查看与自己工作相关的顾客体验关键指标。

图为岗位定制化数据看板
第三,智能预警系统可以对接企业微信、钉钉和内部OA,一旦发现顾客产生不良体验和有流失风险时,向关键责任人发送提醒,第一时间为顾客解决问题。这一过程不仅能够帮助企业降本增效,也能加强“以顾客为中心”的企业文化建设。

移动端智能预警系统
复合型团队,提供咨询服务+软件订阅服务模式
瀚一数据创始团队包括曾在尼尔森、益普索等市场研究公司供职多年的咨询顾问,院士级数据科学家,以及拥有硅谷工作经验的软件团队。所以在商业模式上,瀚一数据目前采用咨询部署服务+软件订阅的方式,首年的咨询服务包括为客户设计贴合业务流程的顾客体验指标体系,以及基于体验数据、运营数据和行为数据,进行分析和建模。
在交付方式上,“体验家”采取云原生的架构,既可以实现公有云和私有云部署。考虑到金融、医疗等客户对数据安全的要求,“体验家”也支持本地化部署。
目前,瀚一数据已经为零售、汽车、金融、地产、教育培训机构等行业的30多家大中型企业提供过服务,典型客户有立白、WeWork、58同城等。此外,公司也提供汽车、金融、地产、医疗等行业“典型场景”的落地性解决方案。
本轮领投方SIG合伙人郭路表示:“数据分析和应用类SaaS是SIG长期关注的方向,顾客体验是企业数字化运用的又一个重要场景,瀚一数据团队对体验数据的收集、整合、运用等步骤有着体系化的思考和清晰的产品边界,我们期待看到体验家为更多企业带来价值。”
真格基金董事总经理刘元认为:“我们非常看好瀚一数据兼具商业咨询和软件工程的创始团队,中国大量的本土品牌正在崛起,需要新一代的企业服务软件提升管理效率。”
本网站上的内容(包括但不限于文字、图片及音视频),除转载外,均为时代在线版权所有,未经书面协议授权,禁止转载、链接、转贴或以其他 方式使用。违反上述声明者,本网将追究其相关法律责任。如其他媒体、网站或个人转载使用,请联系本网站丁先生:news@time-weekly.com